This case study outlines how SEO Acuity helped transform Sabbar from a newly launched platform with zero non-branded organic visibility into one of the most dominant job marketplaces in Saudi Arabia.
By applying a market-first, product-led SEO strategy, we engineered organic growth directly into Sabbar’s product, infrastructure, and go-to-market execution. The focus was never short-term rankings, but building a scalable SEO engine capable of competing — and winning — against legacy incumbents in one of the most competitive search environments in MENA.
The result was sustained top rankings on the highest-value job queries in Saudi Arabia, massive non-branded traffic growth, and a defensible organic moat that continues to fuel expansion across new personas, intents, and markets.
Client Overview
Client: Sabbar (sabbar.com)
Market: Saudi Arabia (KSA)
Business Model: B2C (Job Seekers) + B2B (Employers)
Industry: Recruitment / Job Marketplace
Sabbar is now one of the leading job platforms in Saudi Arabia, serving multiple job personas across blue‑collar, gray‑collar, and white‑collar segments.
Website Situation Before SEO
When Sabbar engaged us, the platform was at an early growth stage from an organic search perspective:
- Brand‑new website with zero non‑branded organic traffic
- No existing keyword footprint
- No indexed programmatic job pages at scale
- Entering one of the most competitive SEO markets in MENA
- Competing directly with mature platforms such as Bayt, LinkedIn, Tanqeeb, and similar incumbents
This was not a traditional content SEO problem. It was a market entry, scalability, and dominance challenge.
Strategic Objective
Build an SEO engine capable of:
- Capturing high‑intent job search demand at scale
- Competing head‑to‑head with established platforms
- Growing sustainably with product and inventory expansion
- Supporting both B2C and B2B acquisition
- Becoming a long‑term organic growth moat
Our SEO & Growth Strategy
We applied a Product‑Led, Market‑First SEO framework, treating SEO as part of the product infrastructure rather than a marketing afterthought.
Phase 1: Online Market & Demand Analysis
This phase was executed as part of our SEO Services and SEO Audit framework, ensuring every decision was driven by validated market demand rather than assumptions.
We started with deep market intelligence rather than execution assumptions:
- Mapped job search demand by:
- Cities (Riyadh, Jeddah, Dammam, and more)
- Job roles and industries
- Employment types and seniority levels
- Segmented demand by persona:
- Blue‑collar
- Gray‑collar
- White‑collar
- Analyzed intent differences between:
- Job seekers (B2C)
- Employers and companies (B2B)
Outcome: A clear SEO go‑to‑market strategy grounded in real demand, not guesswork.
Phase 2: Competitor Intelligence & Gap Identification
We conducted extensive competitive analysis across major players:
- Bayt
- Tanqeeb
- Additional regional and vertical job platforms
Analysis covered:
- Programmatic SEO structures
- Indexation and crawl patterns
- Content depth and coverage gaps
- UX and internal linking strategies
- Weak points at city‑level and role‑level queries
Outcome: Identified exploitable gaps that incumbents could not easily defend due to legacy structures.
Phase 3: Programmatic SEO as Core Infrastructure
This phase represents the core of our Programmatic SEO Services and Enterprise SEO Services approach, where SEO is engineered directly into the product architecture.
SEO was engineered directly into Sabbar’s product and matching engine.
Key initiatives included:
- Building a scalable programmatic SEO architecture aligned with the job matching system
- Automate – Industry
- Intent
- SEO‑safe templates optimized for:
- Crawl efficiency
- Indexation control
- UX at scale
- Logic‑based internal linking between jobs, locations, and categories
Outcome: A search‑engine‑friendly platform capable of scaling to millions of pages without degradation.
|
We engineer organic growth systemsMarket-first SEO for companies that compete at scale — built to last, not to chase updates.
|
Phase 4: Editorial pSEO & Evergreen Content Clusters
To support authority and intent coverage, we built a layered content ecosystem:
B2C Content (Job Seekers)
- Job guides by city and role
- Salary insights and career pathways
- Evergreen job‑search content
B2B Content (Employers)
- Hiring and recruitment guides
- Workforce and labor market insights
- Employer‑focused evergreen content
This hybrid model combined editorial depth with programmatic scale.
Phase 5: Technical SEO Foundation & Continuous Audits
This workstream was powered by our Technical SEO Services and long-term Website SEO Maintenance Services, built specifically for large-scale platforms.ated as an ongoing operation:
- Scalable crawl and indexation control
- Continuous monitoring of Core Web Vitals
- Automated and manual technical audits
- Ongoing fixes aligned with product releases
- Close collaboration with engineering and product teams
Outcome: SEO performance remained stable and scalable even as the platform grew aggressively.
Phase 6: Large-Scale Backlink & Authority Campaign
This phase was led through our SEO Backlink Services and Off-Page SEO Services, designed to build defensible authority in highly competitive markets.isolate
We executed one of the largest and most defensible backlink campaigns in the Saudi recruitment space, focusing on quality, relevance, and long-term trust rather than volume alone.
Backlink Strategy Pillars
- Brand-Led Link Acquisition
- Positioned Sabbar as a market leader rather than a link-seeking website
- Focused on branded and semi-branded anchors to build trust signals
- Ensured natural link velocity aligned with brand growth
- High-Authority Editorial & PR Links
- Secured links from:
- News portals
- Business and tech publications
- Startup, HR, and recruitment-focused platforms
- Leveraged product launches, hiring trends, and market insights as PR hooks
- Programmatic Page Supporcally toward:
- Core city-level pages
- High-intent job categories
- Strategic programmatic templates
- Reinforced internal linking to distribute link equity efficiently
- Ecosystem & Partnership Links
- Employer and partner websites linking back to Sabbar job listings
- Marketplace-driven backlinks generated naturally through usage
- Integrations and partnerships turned into recurring authority signals
- Defensive & Competitive Link Gap Closure
- Continuous monitoring of competitor backlink profiles
- Closed authority gaps against incumbents such as Bayt and Tanqeeb
- Neutralized competitor advantages in legacy domains
Outcome:
- Strong, defensible backlink profile resistant to algorithm updates
- High trust signals across both brand and non-brand queries
- Authority strong enough to support millions of programmatic pages
Phase 7: Product, Tech & SEO Alignment
We worked closely with Sabbar’s:
- Product team
- Engineering team
- Business stakeholders
Providing SEO guidance across:
- Page creation logic
- Feature prioritization
- UX decisions impacting organic acquisition
- Long‑term scalability and market expansion
SEO became a strategic layer, not a silo.
Results & Impact
Organic Visibility & Traffic
- Ranked #1 for ultra‑competitive queries such as:
- وظائف الرياض
- وظائف جدة
- وظائف في السعودية
- Maintained top positions for years across core job intents

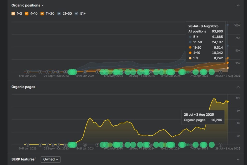
- From 0 non‑branded visits to ~350,000 monthly visits from Google Chrome alone (can only attach 3rd party data here)

- Additional 12–17%+ organic demand coming from AI‑driven search experiences

- Having more than a million organic job seekers and thousands of employers.
Market Dominance
- Captured 30–50% of targeted market share in core job categories
- Became a primary organic entry point for job seekers in KSA
- Built defensible positions competitors struggle to displace
Business Impact
- 80%+ of platform reviews and visibility driven by SEO
- Enabled gradual expansion into:
- New job categories
- New personas
- New market segments
- SEO evolved into a long‑term growth engine, not a short‑term channel
Timeline
- SEO Start: End of 2023
- Status: Ongoing strategic partnership
- Approach: Continuous growth, expansion, and optimization
|
We engineer organic growth systemsMarket-first SEO for companies that compete at scale — built to last, not to chase updates.
|
Build SEO That Owns the Market — Not Just Rankings
At SEO Acuity, we don’t run SEO campaigns; we engineer organic growth systems.
Learn how our Enterprise SEO Services and Programmatic SEO Services can help you dominate your category — just as we did with Sabbar.
If your business:
- Competes in a high-stakes, high-competition market
- Relies on scale (marketplaces, platforms, SaaS, large content ecosystems)
- Needs SEO to work as a long-term growth moat, not a short-term channel
Then the Sabbar story is exactly how we approach growth.
What we help you build:
- Market-first SEO strategies grounded in real demand
- Product-led and programmatic SEO architectures
- Scalable technical foundations that survive growth and algorithm updates
- Authority and backlink systems competitors can’t easily replicate
👉 Whether you’re launching, scaling, or entering a new market, we help you own organic search at the category level.
SEO Acuity: Strategic SEO Engineered for dominance.
Key Takeaway
Sabbar’s success was not driven by content volume or backlinks alone.
It was driven by:
- Market‑first thinking
- Product‑led SEO engineering
- Programmatic scalability
- Deep alignment between SEO, product, and business strategy
This approach transformed SEO into a market‑dominating growth engine rather than a supporting marketing tactic.
